Quality Management Software ant-design_product-filled

Preventive Maintenance

Schedule, track, and complete preventive maintenance across all your equipment with automated work orders that keep machines running and compliance records audit-ready.

Preventive Maintenance - Copy

Keep Equipment Running Before It Breaks

Move from reactive repairs to planned maintenance — schedule recurring tasks, generate work orders automatically, and track compliance across every asset on every factory floor.

Complete Asset Registry

Every piece of equipment tracked with its maintenance history, location, and current status.

  • Asset profiles linked to factory, zone, and equipment location with manufacturer, model, and serial number details
  • Status tracking — Active, Needs Repair, Inactive — so you always know which assets are operational

Automated Work Order Generation

Define maintenance tasks once and let the system generate work orders on schedule.

  • Configurable task frequencies — daily, weekly, monthly, quarterly, semi-annually, or annually — with automatic work order creation
  • Work orders include task checklists, assigned technicians, due dates, and file attachment support

PM Compliance Tracking

Measure how well your team is keeping up with the maintenance schedule.

  • Real-time compliance percentage calculated from on-time completions versus total scheduled work orders
  • Dashboard metrics showing overdue work orders, completed this month, and compliance trends over time

Multi-Factory Visibility

Manage maintenance across all your facilities from one place.

  • Factory filter scopes the asset list, work orders, and metrics to any individual site or your entire organization
  • Assets needing attention are surfaced automatically based on overdue work orders and repair status

Maintenance Tasks & Work Orders

Define recurring maintenance tasks on any asset and let FactoryQA generate work orders automatically at the configured frequency. Each work order includes a checklist of task items that technicians mark as completed, with space for comments, technician assignment, and file attachments for photos or documentation. When a work order reveals a problem, technicians can log repair notes directly on the record and trigger a follow-up action item.

Key Features:
  • Configurable task scheduling — Create maintenance tasks with daily through annual frequencies, each with optional automatic work order generation, detailed instructions, and active/inactive status control
  • Work order checklist execution — Technicians work through task items on each work order, marking individual items complete, adding comments, and uploading supporting photos or documents
  • Technician assignment and tracking — Assign work orders to specific technicians from your employee list, with completion timestamps and technician name recorded on every finished order
  • Repair escalation — Log repair notes on any work order that uncovers an issue, with the ability to create linked action items that flow into the tasks module for follow-up tracking
pm wo
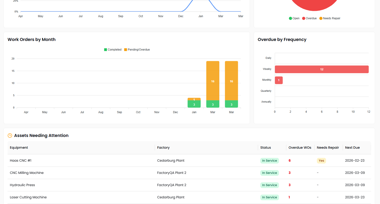
pm dashboard

Dashboard & Compliance Reporting

Get a real-time picture of your maintenance program's health from the Preventive Maintenance dashboard. Stat cards show total assets, overdue work orders, PM compliance percentage, and completions this month. Trend charts track compliance and work order volume over time, while a breakdown by frequency highlights where overdue maintenance is concentrated. An assets-needing-attention table surfaces equipment with overdue work orders or repair flags, so your team knows exactly where to focus.

Key Features:
  • PM compliance trending — Track your on-time maintenance completion rate month over month with year-over-year comparison to measure program improvement
  • Work order volume analysis — Visualize completed versus pending work orders by month to identify capacity constraints and seasonal maintenance patterns
  • Overdue breakdown by frequency — See which maintenance frequencies — daily, weekly, monthly, quarterly — have the most overdue work orders so you can prioritize catch-up efforts
  • Assets needing attention — Automatically surfaced table of equipment with overdue work orders or active repair flags, with one-click navigation to the asset detail page

Contact us to discuss how we can help you preventive maintenance